基本信息
- 项目名称:
- 土霉素生产工艺仿真系统的设计与开发
- 来源:
- 第十一届“挑战杯”国赛作品
- 小类:
- 能源化工
- 大类:
- 科技发明制作A类
- 简介:
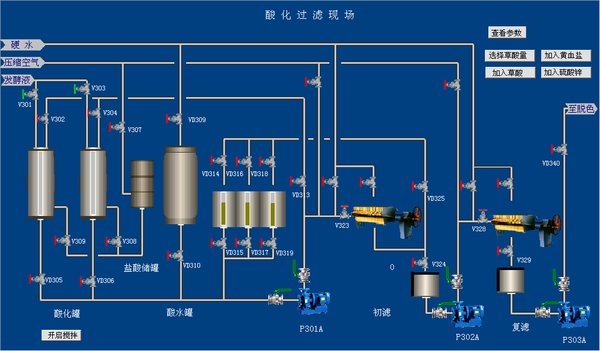
- 本课题在深入研究龟裂霉菌发酵动力学和熟悉土霉素生产工艺的基础上,以PISP.NET为开发平台,结合传统的仿真数学建模,设计并实现了土霉素生产的仿真系统,包括发酵工段(一、二、三级发酵)、酸化工段、脱色结晶工段和干燥工段全部生产流程。 另外,建立了基于B/S模式的网站平台,将土霉素生产有关的文字、工艺流程、现场图片等资料信息进行了系统集成,尤其是对于复杂的工艺流程实现了Flash演示,方便了学生的学习和对工艺流程的理解。
- 详细介绍:
- 目前,仿真培训系统在传统化工生产中应用比较普遍。这种培训模式对提高操作工的操作素质、提高企业生产效率以及减少事故发生等方面都有很重要的意义。但对于生化反应来说,这样的系统却很少。 本课题在深入研究龟裂霉菌发酵动力学和熟悉土霉素生产工艺的基础上,以PISP.NET为开发平台,结合传统的仿真数学建模,设计并实现了土霉素生产的仿真系统,包括发酵工段(一、二、三级发酵)、酸化工段、脱色结晶工段和干燥工段全部生产流程。 另外,建立了基于B/S模式的网站平台,将土霉素生产有关的文字、工艺流程、现场图片等资料信息进行了系统集成,尤其是对于复杂的工艺流程实现了Flash演示,方便了学生的学习和对工艺流程的理解。 所开发的仿真系统兼顾了生产过程动态特性的仿真和对操作界面的仿真这两个方面,取得了接近实际的、较好的仿真效果。系统具有易维护性、高效性、安全性和开放性的特点,达到了实时性、逼真性和可操作性的要求,在实际应用中取得明显的效果,为现场实习提供了有力的补充。
作品专业信息
设计、发明的目的和基本思路、创新点、技术关键和主要技术指标
- 实习是高等工科院校重要的实践性教学环节之一,但目前情况来看,实习又是最为困难的教学环节之一,存在的问题主要有:(1)难以建立长期、稳定、专业对口的校外实习基地;(2)生产实习质量难以保证;(3)现有的生产实习方法已无法适应高等学校21世纪的课程改革需要,有必要使生产实习在强化学生的工程意识,强化理论与实际结合的同时,加强计算机的应用以激发学生的学习主动性,使所学理论知识得以深入化、系统化和综合化。 针对以上问题,建立校内仿真实习基地,用于学生的实习,改革传统的生产实习模式,将单纯的下厂实习改为由校内仿真实习与校外实习相结合具有极其重要的意义。为此,我们设计并开发了全国首套模拟土霉素生产现场操作的全流程仿真系统,可用于生物工程、制药工程或相近专业的仿真实习教学。 该系统包含土霉素生产仿真系统软件和基于B/S模式的网络平台。其中,在深入研究龟裂霉菌生长动力学和熟悉土霉素生产工艺的基础上,利用PISP仿真平台建立了土霉素生产仿真系统软件;基于B/S模式的网络平台将土霉素生产相关的文字材料、工艺过程和现场图片信息进行了集中展示。 所开发的仿真系统兼顾了生产过程动态特性的仿真和对操作界面的仿真这两个方面,取得了接近实际的、较好的仿真效果。系统具有易维护性、高效性、安全性和开放性的特点,达到了实时性、逼真性和可操作性的要求,在实际应用中取得明显的效果,为现场实习提供了有力的补充。
科学性、先进性
- 本系统是在深入研究龟裂霉菌生长动力学和熟悉土霉素生产工艺的基础上进行开发的。系统的开发需要有良好的计算机和专业知识应用能力,利用计算机模拟较为复杂的生物反应过程和生产操作,具有较大的难度,也是本作品的科学性和先进性的体现。
获奖情况及鉴定结果
- 2008年12月校第七届“创造杯”学生课外科技作品竞赛一等奖。 2009年5月参加全区第六届“挑战杯”学生课外科技作品竞,目前正在评审中。
作品所处阶段
- 系统已经进入使用阶段,并正在面向市场进行销售。
技术转让方式
- 该系统已经实现了技术转让,北京东方仿真软件技术有限公司已经开始面向市场进行销售。
作品可展示的形式
- 仿真软件操作、Flash演示、文字介绍、图片展示等。
使用说明,技术特点和优势,适应范围,推广前景的技术性说明,市场分析,经济效益预测
- 1.使用说明:请见上传的论文文档。 2.技术特点和优势 所开发的仿真系统兼顾了生产过程动态特性的仿真和对操作界面的仿真这两个方面,取得了接近实际的、较好的仿真效果。系统具有易维护性、高效性、安全性和开放性的特点,达到了实时性、逼真性和可操作性的要求,在实际应用中效果显著。 另外,建立了基于B/S模式的网站平台,将土霉素生产有关的文字材料、工艺流程、现场图片等资料信息进行了系统集成,对复杂工艺流程实现了Flash演示,方便了学生的学习和对工艺流程的理解。将C/S模式和B/S模式有效地进行了综合利用,实现了各自优缺点的互补。 3.市场前景及经济效益 该系统适用于生物工程、制药工程及相关专业的仿真实习。目前此类系统的市场有需求,各高校均希望有适合相应专业的仿真系统以弥补现场实习的不足。 此类系统市场销售价格为4-10万元(示安装台套数而定),如果按照推广50套估算,预计经济效益在200万元以上。
同类课题研究水平概述
- 随着计算机功能的不断增强和计算机成本的迅速下降,大大推动了化工企业应用仿真培训系统解决工人训练的过程。20世纪80年代初西方发达国家的大型化工企业相继采用了计算机仿真培训系统,效果十分突出。通过提供近似于真实的操作环境和操作工况,模拟实际装置生产过程不允许产生的故障,克服了工人在生产现场动手机会少的缺陷,有利于培养操作人员技术素质;同时可用探索新装置开车方案、事故分析、生产优化可行性分析、工艺及自控技术改造方案研究等。 国内近年来建成了许多大型现代化石油化工企业,这些企业规模大、技术新、自动化水平高,新增加职工达几十万人,都需要进行技术培训。而老企业普遍存在着技术落后、能耗高、工人素质较低等问题。显然要想迅速地提高这些新、老工人的技能与素质,如果不采用先进的仿真培训技术将很难取得重大突破。因此,我国原化工部对仿真培训系统的开发和推广工作给予了极大的重视。自1985年来,原化工部和中国石化总公司投资300多万美元引进了6套美国Audy公司和深康公司的仿真培训系统。在吸收引进国外仿真培训系统的基础上,1987年北京化工大学仿真中心研制成功了我国第一套通用型石油化工仿真培训系统,并在北京燕山石化公司应用成功。国产化通用仿真培训系统的推广应用为我国化工领域职工技术教育开辟了一条新的有效途径。 近年来国外石油化工领域开始推广集散控制系统DCS(Distributed Control System),又称集散型控制系统。这种控制系统的出现,是过程工业自动化仪表领域的一个重大改革。其主要特点之一是控制室的操作环境由模拟仪表盘转向彩色CRT和专用键盘。世界各国的仪表公司争先推出新型集散型控制系统,有名的厂家达50多个。因此,国外化工仿真培训系统几乎全部转向仿集散系统的操作环境。 目前,我国提供较为先进的化工仿真培训系统软件的有天津大学化工信息技术中心、东方仿真软件技术有限公司、达西奥仿真优化技术集团等,主要技术包括化工厂操作工技能培训、仪表自控系统使用方法培训、工艺过程辅助优化设计、控制系统辅助优化设计、生产装置调优等软件。特别是仿真教学系统向化工类职业学校提供了培训学生的高技术工具,将专业课程和实习环节相结合,培养学生了解生产操作、熟悉生产原理的能力,提高了学生动手实际操作的兴趣与水平。






